智造家提示:你现在浏览的网站是镜像网站

请访问原网站:www.imefuture.com
治理工业废气,从这45种废气处理工艺流程图学起- 智造家

智造家提示:你现在浏览的网站是镜像网站

请访问原网站:www.imefuture.com

智造家提示:你现在浏览的网站是镜像网站

请访问原网站:www.imefuture.com
您好,请登录  注册

治理工业废气,从这45种废气处理工艺流程图学起

1、某制药厂除臭工艺流程图


2、三相多介质催化氧化废气

处理技术工艺流程图


3、石灰浆中和+活性炭喷入

袋式除尘器的组合工艺


4、酸性废气处理


5、石灰石-石膏法

处理硫酸尾气工艺流程


6、活性焦烟气脱硫

技术工艺流程示意


7、电厂脱硫塔


8、氧化镁法脱硫工艺


9、新型垃圾焚烧

双尾气处理系统


10、臭气净化

工艺流程框图


11、复方液吸收法处理

低浓度苯类有机

废气工艺流程


12、含苯废气处理工艺流程


13、水浴清洗工艺

加活性炭吸附工艺


14、塑胶废气治理工程

工艺流程图


15、涂装烘干废气处理工艺


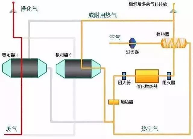
16、吸附浓缩+催化燃烧

组合工艺


17、液体吸收塔废气

处理设备工艺流程


18、不含尘的有机废气处理

19、煤气处理工艺流程图

20、双碱法脱硫系统-湿法

脱硫工艺流程图

21、湿式氧化镁脱硫系统

烟气脱硫技术

22、循环流化床脱硫技术

工艺流程图

23、生物法处理有机废气

24、回收与生铁公司

烧结机旋转喷雾干燥

25、焚烧处理配套设施

26、危险废物无害化处理

27、热解焚烧炉

28、污泥干燥处理系统

29、发电锅炉

30、医疗废弃物焚烧

31、城市废弃物热解气化装置

32、弃物焚化余热回收锅炉

33、逆流回转焚烧炉

34、多晶硅尾气干法

分离回收工艺流程图

35、沉降、冷却工艺

处理生产废气

36、柴油发电机尾气

处理工程技术

37、漆包线废气

处理方案及工艺

38、深度净化装置

39、有机废气治理工艺

40、废气处理设备

41、多效生物床有机废气治理技术

42、WQ YCR有机废气

催化燃烧设备

43、JMR-1740 催化燃烧装置

CO的去除

44、RCO蓄热式催化燃烧装置

45、印染行业定型机

工作过程中产生的废气净化

版权说明:

1、本文内容素材来源于化工高校。

2、本平台致力于好文推送,内容仅供学习交流之用。

3、版权归原作者所有,如有侵权,请联系删除。


更多资讯,请关注智造家http://www.imefuture.com/——高效智造资讯门户!


相关文章:智造家APP——智造产业链和和工程师服务平台


工业机器人四大家族的前世今生+10大机器人厂商


工程师必知的9种工装夹具的设计要点


一张图带你看懂什么是“透明工厂”


更多资讯敬请关注智造家行业资讯频道

网友评论  0 条评论

智造家提示:你现在浏览的网站是镜像网站

请访问原网站:www.imefuture.com

智造家提示:你现在浏览的网站是镜像网站

请访问原网站:www.imefuture.com
智造家IMEfuture公众号

联系我们

电话:15889976284

时间:工作日 9:00 ~ 18:00

业务咨询:info@imefuture.com

APP